
Công cụ Phân tích Kinh doanh Tích hợp AI Chuyên sâu của BCanvas
✔️ Thiết lập chỉ số và thước đo hiệu quả kinh doanh Metric & Indicator tự động
✔️ Báo cáo thông minh với Al phân tích
✔️Dashboard tương tác real-time
Trong phân tích kinh doanh, dữ liệu luôn được xem là tài sản chiến lược của doanh nghiệp. Thế nhưng trong thực tế, nhiều nhà quản trị đang gặp không ít khó khăn:
Chính vì vậy, vấn đề không nằm ở chỗ “doanh nghiệp có dữ liệu hay không”, mà là làm sao biến dữ liệu ấy thành insights thực tiễn và hành động chiến lược. Đó cũng chính là vai trò của công cụ PHÂN TÍCH KINH DOANH trong BCanvas.
Với nền tảng dữ liệu đã được xử lý, chuẩn hoá từ trung tâm Data Rubik, công cụ phân tích kinh doanh được tích hợp AI của BCanvas sẽ giúp doanh nghiệp tự động tạo báo cáo chuyên sâu, phân tích và trực quan hoá toàn bộ thông tin kinh doanh. Doanh nghiệp không chỉ theo dõi các chỉ số KPI trọng yếu, mà còn có cái nhìn tổng thể về hiệu suất vận hành, xu hướng thị trường và hiệu quả tài chính.
Điểm khác biệt không nằm ở việc “báo cáo đẹp” mà ở khả năng kết nối dữ liệu với chiến lược. Các báo cáo thông minh và Dashboard được thiết kế để trả lời câu hỏi quản trị quan trọng nhất: Doanh nghiệp đang đi đúng hướng không? Và đâu là cơ hội hoặc rủi ro cần hành động ngay?
Công cụ phân tích kinh doanh “tối tân” này không chỉ giúp tiết kiệm thời gian cho đội ngũ báo cáo, mà còn cung cấp cho lãnh đạo một “bản đồ chiến lược” dựa trên dữ liệu, nơi mọi quyết định đều có cơ sở vững chắc. Khi dữ liệu trở thành nền tảng chung cho quản trị, doanh nghiệp có thể tăng tốc đổi mới, tối ưu chi phí và mở rộng quy mô bền vững.
Công cụ Phân tích Kinh doanh tích hợp AI chuyên sâu của BCanvas được phát triển như một “bộ não phân tích trung tâm” – nơi trí tuệ nhân tạo (AI) tham gia sâu vào toàn bộ quy trình đo lường, phân tích và hỗ trợ ra quyết định của doanh nghiệp.
Hệ thống cho phép thiết lập bộ chỉ số đo lường kinh doanh và tự động giải thích ý nghĩa từng chỉ số bằng AI, giúp nhà quản trị không chỉ nhìn thấy con số mà còn hiểu rõ nguyên nhân, xu hướng và gợi ý hành động cụ thể. Các báo cáo quản trị được tự động hóa với các mẫu sẵn, phân tích thông minh và cập nhật theo thời gian thực, đảm bảo thông tin luôn nhất quán và dễ tiếp cận.
Đặc biệt, AI của BCanvas được huấn luyện riêng theo từng ngành nghề và mô hình kinh doanh, có khả năng hiểu ngữ cảnh vận hành của doanh nghiệp, từ đó đưa ra các khuyến nghị hành động “trúng đích” và phù hợp với mục tiêu tăng trưởng của từng tổ chức.

Trong các hệ thống phân tích truyền thống, dữ liệu chỉ được “trả lời” bằng con số. Nhưng với Công cụ Phân tích Kinh doanh tích hợp AI của BCanvas, dữ liệu đã thực sự biết nói chuyện. Nhà quản trị có thể đặt câu hỏi theo ngôn ngữ tự nhiên, giống như trao đổi với một chuyên gia phân tích cao cấp:
“Doanh thu tháng này giảm vì đâu?”
“Nhóm sản phẩm nào đang kéo lợi nhuận xuống?”
“Nếu tăng ngân sách marketing thêm 10%, doanh thu có thể thay đổi thế nào?”
AI không chỉ tìm câu trả lời trong kho dữ liệu, mà còn hiểu ngữ cảnh vận hành của doanh nghiệp – từ cơ cấu sản phẩm, mô hình bán hàng, chu kỳ mùa vụ đến hành vi khách hàng. Điều này cho phép hệ thống phân tích nguyên nhân gốc rễ chứ không chỉ hiển thị số liệu biến động.
Khác biệt nằm ở khả năng “phản biện bằng dữ liệu” – khi nhà quản trị nêu giả thuyết, AI có thể ngay lập tức đối chiếu các biến số liên quan, chỉ ra đâu là yếu tố có ảnh hưởng thực sự, đâu chỉ là tương quan ngẫu nhiên.
Ví dụ, nếu doanh thu giảm, AI có thể xác định liệu nguyên nhân đến từ giảm sản lượng, thay đổi giá bán, hay dịch chuyển cơ cấu khách hàng – kèm theo tỷ trọng ảnh hưởng của từng yếu tố.
Không dừng lại ở việc lý giải quá khứ, AI của BCanvas còn mô phỏng tương lai thông qua kịch bản dữ liệu động. Khi người dùng đặt câu hỏi “Nếu tăng ngân sách marketing thêm 10%”, hệ thống sẽ dự đoán biến động doanh thu, biên lợi nhuận và ROI trong các bối cảnh khác nhau – giúp lãnh đạo cân nhắc quyết định dựa trên mô hình mô phỏng thực tế, thay vì cảm tính.
Chính vì vậy, công cụ phân tích kinh doanh không chỉ giúp doanh nghiệp xem dữ liệu, mà còn giúp tư duy cùng dữ liệu. Nhà quản trị có thể “trò chuyện” với hệ thống như một đối tác chiến lược, nơi mỗi câu hỏi không chỉ được trả lời mà còn được phân tích, phản biện và mở rộng thành hành động cụ thể.
Đó là bước tiến từ Business Intelligence sang Business Cognition – khi dữ liệu không chỉ được xử lý bằng thuật toán, mà được hiểu bằng trí tuệ.

Mỗi chỉ số kinh doanh đều ẩn chứa một câu chuyện — về hành vi khách hàng, hiệu quả vận hành, hay chiến lược tăng trưởng. Nhưng những câu chuyện đó không tự mình lên tiếng. Đó là lý do AI Phân tích sâu (Analytical AI) được tích hợp trong công cụ phân tích kinh doanh ra đời.
AI không chỉ “đọc” dữ liệu, mà còn phân tích mối quan hệ giữa các chỉ số, nhận diện xu hướng, và dự đoán biến động trong tương lai. Khi doanh nghiệp có một chỉ số bất thường — ví dụ doanh thu tăng nhưng biên lợi nhuận giảm — hệ thống AI có thể tự động truy ngược dữ liệu để xác định nguyên nhân tiềm ẩn: thay đổi trong cơ cấu sản phẩm, chi phí vận hành tăng, hay hiệu quả kênh bán hàng suy giảm.
Không dừng lại ở đó, AI còn hỗ trợ so sánh, đối chiếu với chuẩn ngành (Industry Benchmark) và đưa ra các cảnh báo rủi ro tiềm ẩn khi phát hiện những sai lệch đáng chú ý trong hiệu suất kinh doanh. Đồng thời, AI tiếp tục so sánh hiệu suất hiện tại với mô hình dự báo và tiêu chuẩn ngành, từ đó đưa ra các gợi ý hành động cụ thể.
Chẳng hạn, nếu AI phát hiện tỷ lệ chuyển đổi khách hàng mới thấp hơn 15% so với trung bình ngành, nó sẽ chỉ ra đâu là điểm nghẽn trong quy trình bán hàng – ở kênh nào, nhóm sản phẩm nào, và giai đoạn nào của hành trình khách hàng.

AI PESTEL Analysis không chỉ là công cụ phân tích môi trường bên ngoài, mà là “bộ não chiến lược” giúp doanh nghiệp hiểu sâu hơn về các động lực vĩ mô ảnh hưởng đến tăng trưởng.
Từ sáu yếu tố Chính trị – Kinh tế – Xã hội – Công nghệ – Môi trường – Pháp lý, AI tự động thu thập, tổng hợp và diễn giải hàng nghìn nguồn dữ liệu mở – từ báo cáo kinh tế, chính sách nhà nước đến xu hướng tiêu dùng và công nghệ mới. Dữ liệu sau đó được AI chuẩn hoá, đối chiếu và kết nối với đặc thù ngành nghề của doanh nghiệp, giúp nhận diện sớm các rủi ro và cơ hội tiềm ẩn.
Điểm đặc biệt nằm ở khả năng liên kết dữ liệu vĩ mô với dữ liệu vận hành nội bộ: khi thị trường biến động, AI có thể mô phỏng tác động của chính sách lãi suất, xu hướng tiêu dùng xanh hay quy định pháp lý mới lên doanh thu, chi phí hoặc lợi nhuận của doanh nghiệp.

Một bước tiến vượt bậc trong công cụ phân tích kinh doanh của BCanvas là khả năng xây dựng đường cong chiến lược bằng AI – dựa trên nền tảng tư duy Blue Ocean Strategy.
Thay vì chỉ phân tích thị phần hay tăng trưởng, AI đi sâu vào mô hình giá trị của ngành: những yếu tố nào đang được khách hàng coi trọng, đâu là điểm doanh nghiệp đang đầu tư quá mức hoặc bỏ sót. Từ đó, hệ thống mô phỏng “đường cong giá trị” hiện tại của doanh nghiệp và đối thủ, đồng thời chỉ ra khoảng trống có thể tạo nên “đại dương xanh” mới.
Dựa trên dữ liệu ngành, hành vi khách hàng và năng lực nội tại, AI thực hiện ba bước cốt lõi:
AI không thay thế nhà chiến lược, nhưng mở rộng tầm nhìn chiến lược – bằng cách chuyển hóa dữ liệu phức tạp thành bản đồ cạnh tranh trực quan, giúp lãnh đạo ra quyết định dựa trên bằng chứng thay vì cảm tính. Đường cong chiến lược vì thế không còn là bản vẽ tĩnh, mà là hệ thống sống, liên tục cập nhật và thích ứng với biến động thị trường.
Hầu hết đa số doanh nghiệp vẫn dựa vào báo cáo bán hàng quá khứ hoặc kinh nghiệm cá nhân để ước lượng nhu cầu trong tương lai. Nhưng trong môi trường cạnh tranh hiện nay, hành vi khách hàng biến động liên tục bởi yếu tố giá cả, xu hướng tiêu dùng, kênh phân phối mới hoặc các tác động vĩ mô như thời tiết, chính sách thuế, biến động kinh tế.
Phân tích kinh doanh của BCanvas cho phép doanh nghiệp có thể dễ dàng phân tích nhu cầu dựa trên dữ liệu lịch sử, xu hướng mùa vụ, hành vi khách hàng và yếu tố ngoại cảnh thông qua các bộ chỉ số KPI thông minh cũng như các Dashboard tự động. Thay vì dự báo bằng “cảm tính”, doanh nghiệp có một bức tranh dữ liệu tổng hợp và sát thực tế hơn để ra quyết định.
Một vấn đề phổ biến: doanh nghiệp thường có nhiều dòng sản phẩm, kênh bán hàng và khu vực thị trường khác nhau, nhưng việc đo lường hiệu quả lại chỉ dừng ở cấp tổng hợp. Điều này tạo ra những điểm mù:
Doanh nghiệp không biết rõ sản phẩm nào thật sự sinh lời, sản phẩm nào đang “ngốn” ngân sách marketing hay chi phí vận hành.
Nguồn lực (ngân sách, nhân sự, thời gian) có thể dồn vào những mảng lợi nhuận thấp, trong khi các cơ hội tăng trưởng lại bị bỏ lỡ.
Các quyết định đầu tư trở nên cảm tính, thiếu căn cứ dữ liệu đa chiều.
Phân tích kinh doanh của BCanvas cho phép cắt dữ liệu theo nhiều chiều (sản phẩm – kênh – khách hàng – khu vực – thời gian) để thấy rõ hiệu quả từng mảng. Nhờ đó, nhà quản trị có cơ sở để tái phân bổ nguồn lực, tập trung vào các động lực tăng trưởng, đồng thời loại bỏ hoặc điều chỉnh những hoạt động kém hiệu quả.
Ở nhiều doanh nghiệp, báo cáo tài chính chỉ mang tính “hậu kiểm” – tức là khi con số được tổng hợp thì sự việc đã xảy ra. Điều này dẫn đến:
BCanvas xử lý bằng cách kết nối dữ liệu vận hành – bán hàng – tài chính, hiển thị ngay lập tức sự biến động của chi phí, doanh thu, lợi nhuận và dòng tiền. Hệ thống phân tích còn cho phép xây dựng kịch bản giả định (what-if analysis) để đánh giá rủi ro, giúp nhà quản trị chủ động điều chỉnh chiến lược trước khi vấn đề trở nên nghiêm trọng.
Một tổ chức muốn phát triển bền vững phải có cơ chế đánh giá hiệu suất công bằng, minh bạch. Tuy nhiên:
Nhiều doanh nghiệp chỉ dựa trên báo cáo doanh số hoặc cảm nhận của quản lý trực tiếp, thiếu dữ liệu thống kê toàn diện.
Việc đánh giá một chiều dẫn đến sai lệch, khiến nhân viên giỏi mất động lực, nhân viên kém lại không được phát hiện để hỗ trợ hoặc đào thải kịp thời.
Chính sách thưởng – phạt thiếu minh bạch có thể gây ra bất công, làm giảm tinh thần và ảnh hưởng năng suất tập thể.
Phân tích kinh doanh của BCanvas tích hợp dữ liệu đa nguồn, cho phép theo dõi hiệu suất làm việc dựa trên nhiều KPI khác nhau (doanh thu, chi phí, lợi nhuận, năng suất, tỷ lệ hoàn thành công việc…). Nhà quản lý có thể thiết kế cơ chế động lực công bằng và rõ ràng, giúp nhân sự nhìn thấy mối liên hệ trực tiếp giữa nỗ lực cá nhân và kết quả kinh doanh. Điều này tạo ra một văn hóa làm việc minh bạch, hiệu quả và định hướng kết quả.

Một trong những khó khăn lớn nhất của doanh nghiệp là dữ liệu bị phân tán: hệ thống kế toán, phần mềm POS, file Excel cá nhân của nhân viên, dữ liệu marketing từ Facebook/Google, CRM chăm sóc khách hàng… Mỗi nguồn lại có định dạng khác nhau, khiến việc tổng hợp số liệu trở nên thủ công, dễ sai lệch và mất nhiều ngày để hoàn thiện báo cáo.
Data Rubik trong BCanvas được thiết kế để giải quyết triệt để vấn đề này. Hệ thống cho phép kéo dữ liệu về một kho thống nhất, loại bỏ sự phụ thuộc vào Excel hoặc các giải pháp Data Warehouse tốn kém. Quá trình tích hợp hoàn toàn tự động, giúp dữ liệu được đồng bộ nhanh chóng, gọn nhẹ và đáng tin cậy.
Có dữ liệu chưa đủ, điều quan trọng là dữ liệu phải sạch và chuẩn hóa. Đây là điểm khác biệt lớn của Data Rubik khi bổ sung thêm lớp xử lý AI chuyên sâu, đảm bảo chất lượng dữ liệu trước khi đưa vào phân tích:
Nhờ đó, doanh nghiệp có được một “nguồn dữ liệu chuẩn” – nền tảng để xây dựng báo cáo và phân tích có giá trị thực tiễn.
Xem thêm: DATA RUBIK – Trung tâm quy tụ và xử lý dữ liệu thông minh, tích hợp AI cho doanh nghiệp
Khi dữ liệu đã được làm sạch và chuẩn hóa, BCanvas không dừng lại ở việc hiển thị con số, mà tập trung vào việc giải mã bản chất kinh doanh thông qua phân tích. Cốt lõi nằm ở ba tầng giá trị sau:
Thay vì chỉ nhìn vào doanh thu và lợi nhuận, BCanvas cho phép doanh nghiệp thiết kế bộ KPI toàn diện gắn liền với chiến lược dài hạn được tính toán và cập nhật tự động từ dữ liệu chuẩn hoá:
BCanvas giúp nhà quản trị xem dữ liệu dưới nhiều chiều cắt: theo sản phẩm, khu vực, kênh bán, nhóm khách hàng, thời gian…
Thay vì chỉ thấy “doanh thu tháng 9 giảm”, nhà quản trị có thể đi sâu để biết: giảm ở kênh nào, nhóm khách hàng nào, sản phẩm nào, và đâu là nguyên nhân chính (giá, khuyến mãi, hay hành vi khách hàng).
AI trong BCanvas đóng vai trò như một nhà phân tích ảo, gợi ý insight và tự động phát hiện mối tương quan bất thường (ví dụ: chi phí marketing tăng nhưng tỉ lệ chuyển đổi không cải thiện).
Thay vì báo cáo tĩnh dạng Excel, BCanvas cung cấp dashboard động: nhà quản trị có thể tương tác, drill-down đến từng chi tiết, thay đổi góc nhìn ngay lập tức.
AI Report không chỉ hiển thị dữ liệu mà còn “kể lại câu chuyện” – lý giải vì sao chỉ số thay đổi, đưa ra cảnh báo và gợi ý hành động (ví dụ: “Doanh thu nhóm khách hàng trung thành giảm 15% do giảm tần suất mua hàng, cần triển khai chiến dịch chăm sóc lại”).
Sau khi dữ liệu từ các nguồn khác nhau trong doanh nghiệp được xử lý, làm sạch, chuẩn hoá và tích hợp thông qua Data Rubik, Module 2 tiếp nhận toàn bộ dữ liệu chuẩn hoá này để xây dựng hệ thống chỉ số đo lường và dashboard. Nhờ đó, doanh nghiệp không chỉ phân tích kinh doanh hiệu quả hơn mà còn có được cái nhìn toàn cảnh, đa chiều về tình hình hoạt động và hiệu suất kinh doanh.
Trong phân tích kinh doanh, Đo lường (Measurement) là những con số thống kê cơ bản phản ánh một khía cạnh cụ thể của hoạt động doanh nghiệp. Tuy nhiên, bản thân đo lường chỉ dừng lại ở mức độ thông tin thô – nó cho biết có bao nhiêu, nhưng không trả lời ý nghĩa là gì.
Ví dụ: tổng số lượng đơn hàng trong tháng, tổng số nhân viên đang làm việc, hay tổng số giờ công được sử dụng. Những phép đo này là cơ sở dữ liệu ban đầu, nhưng nếu chỉ nhìn vào chúng, nhà quản trị không thể kết luận rằng tình hình đang tốt hay xấu, hiệu quả hay không hiệu quả.
Đo lường chỉ thực sự mang lại giá trị quản trị khi được đặt trong bối cảnh kinh doanh và chuyển hoá thành Chỉ số (KPI/Indicator). Chẳng hạn: tổng số lượng đơn hàng kết hợp với tỷ lệ huỷ đơn sẽ phản ánh chất lượng dịch vụ; hay tổng số giờ công so sánh với doanh thu sẽ trở thành chỉ số năng suất lao động.
Nếu Đo lường chỉ là những con số đơn lẻ, thì Chỉ số (Indicator/KPI) chính là bước chuyển hoá dữ liệu thực tiễn. Chỉ số được tạo ra bằng cách thiết lập công thức, kết hợp nhiều đo lường với nhau nhằm phản ánh một khía cạnh cụ thể của hiệu quả kinh doanh.
Ví dụ:
Chỉ số năng suất bình quân = Tổng doanh thu / Tổng số nhân viên.
Trong đó:
Khi kết hợp, chúng không còn là hai con số rời rạc, mà trở thành một chỉ số thể hiện trực tiếp mức độ hiệu quả sử dụng nguồn lực con người.
Điểm quan trọng là chỉ số luôn gắn với thời gian và tần suất. Một số chỉ số có thể theo ngày, tuần hoặc tháng, tuỳ thuộc vào dữ liệu gốc. Chẳng hạn, nếu dữ liệu nhân sự chỉ cập nhật theo tháng, bạn sẽ không thể xây dựng chỉ số “tỷ lệ nghỉ việc theo tuần”. Điều này đòi hỏi doanh nghiệp phải chuẩn hoá và đồng bộ tần suất dữ liệu ngay từ khâu thiết kế hệ thống.
| Chỉ số lõi (Key Measurement) | Tầm quan trọng thực tế |
|---|---|
| Doanh thu theo kênh (Revenue per Channel) | Giúp nhà quản trị biết kênh nào sinh lời tốt nhất. 68% SME đang phải vận hành cả online–offline nhưng thường không rõ kênh nào đang lỗ. |
| Tỷ lệ chuyển đổi (Conversion Rate) | Đo hiệu quả bán hàng thực sự, tránh tình trạng “đổ nhiều tiền vào marketing mà không ra đơn”. |
| Giá trị đơn hàng trung bình (AOV) | Cực kỳ quan trọng trong bối cảnh khách hàng ít trung thành, giúp tối ưu doanh thu trên mỗi lần mua. |
| Doanh thu trên m² mặt bằng | 30–38% chi phí vận hành SME là chi phí thuê mặt bằng. Nếu không đo, dễ rơi vào bẫy “doanh thu tăng nhưng lỗ vì chi phí mặt bằng”. |
| Vòng quay tồn kho | Tránh tình trạng tồn kho chiếm >25% giá trị tài sản, gây chôn vốn và rủi ro tài chính. |
| Tỷ lệ hàng tồn kho chết | Cảnh báo sớm rủi ro khi sản phẩm không bán được, đặc biệt quan trọng với F&B, thời trang. |
| Ngày thu tiền trung bình (DSO) | Dòng tiền bị kẹt ở khách hàng dẫn đến thiếu thanh khoản. Đây là “máu” của doanh nghiệp. |
| Biên lợi nhuận gộp | SME thường chỉ đạt 15–25%. Nếu không theo dõi, dễ rơi vào bẫy “doanh thu lớn nhưng lợi nhuận mỏng”. |
| Tỷ lệ chi phí vận hành / Doanh thu (Operating Cost Ratio) | Kiểm soát việc chi phí leo thang (marketing, nhân sự, logistics). Một trong các nguyên nhân chính khiến SME thất bại. |
| Dòng tiền hoạt động | Ở SME, thường phải ứng trước 50–70% cho nhà cung cấp. Không theo dõi thì rất dễ mất kiểm soát thanh khoản. |
| Tỷ lệ khách hàng quay lại | Nhiều SME chỉ đạt <30%. Không giữ khách thì mọi chi phí marketing đều đội lên. |
| Chi phí thu hút khách hàng mới (CAC) | Chi phí thu hút gấp 5–7 lần giữ khách. Nếu không đo CAC, dễ rơi vào bẫy “doanh thu tăng nhưng lỗ marketing”. |
| Giá trị khách hàng trọn đời (CLV) | Cân bằng với CAC. Nếu CLV < CAC thì càng bán càng lỗ. |
| Tỷ lệ đơn hàng hoàn thành đúng hạn | Đặc biệt quan trọng trong bối cảnh đa kênh, ảnh hưởng trực tiếp đến trải nghiệm khách hàng. |
| Năng suất nhân viên | SME chịu áp lực chi phí nhân công tăng 10–15%/năm. Đây là chỉ số then chốt để kiểm soát hiệu quả vận hành. |

Công cụ phân tích kinh doanh trong BCanvas không chỉ dừng lại ở việc “tạo báo cáo”, mà xây dựng một hệ thống phân tích quản trị toàn diện, nơi AI hỗ trợ nhà lãnh đạo hiểu sâu và ra quyết định nhanh hơn.
Công cụ phân tích kinh doanh ứng dụng AI để không chỉ hiển thị số liệu, mà còn hiểu ngữ cảnh vận hành đằng sau dữ liệu. Khi nhà quản trị yêu cầu “Báo cáo doanh thu tuần này”, AI sẽ tự động truy xuất các biến liên quan – doanh thu, sản lượng, tỷ lệ chuyển đổi, giá trị đơn hàng trung bình – sau đó phân tích xu hướng, so sánh theo chu kỳ, chỉ ra nguyên nhân biến động và đề xuất hướng tối ưu.
AI có thể phản hồi trực tiếp các truy vấn quản trị như:
“Doanh thu tăng 12% đến từ nhóm sản phẩm nào?”
“Chi phí marketing có đang vượt ngưỡng cho phép không?”
“Nếu giảm giá bán 5%, lợi nhuận biên sẽ thay đổi ra sao?”
BCanvas tổ chức báo cáo theo ba nhóm yếu tố trọng tâm, cho phép nhà quản trị xoay trục, lọc và drill-down dữ liệu theo mọi chiều cạnh hoạt động:
1. Yếu tố Doanh thu
2. Yếu tố Chi phí
3. Yếu tố Chỉ số (KPIs)
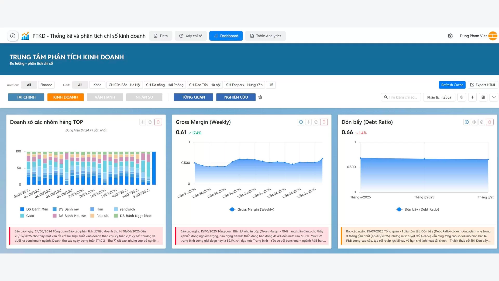
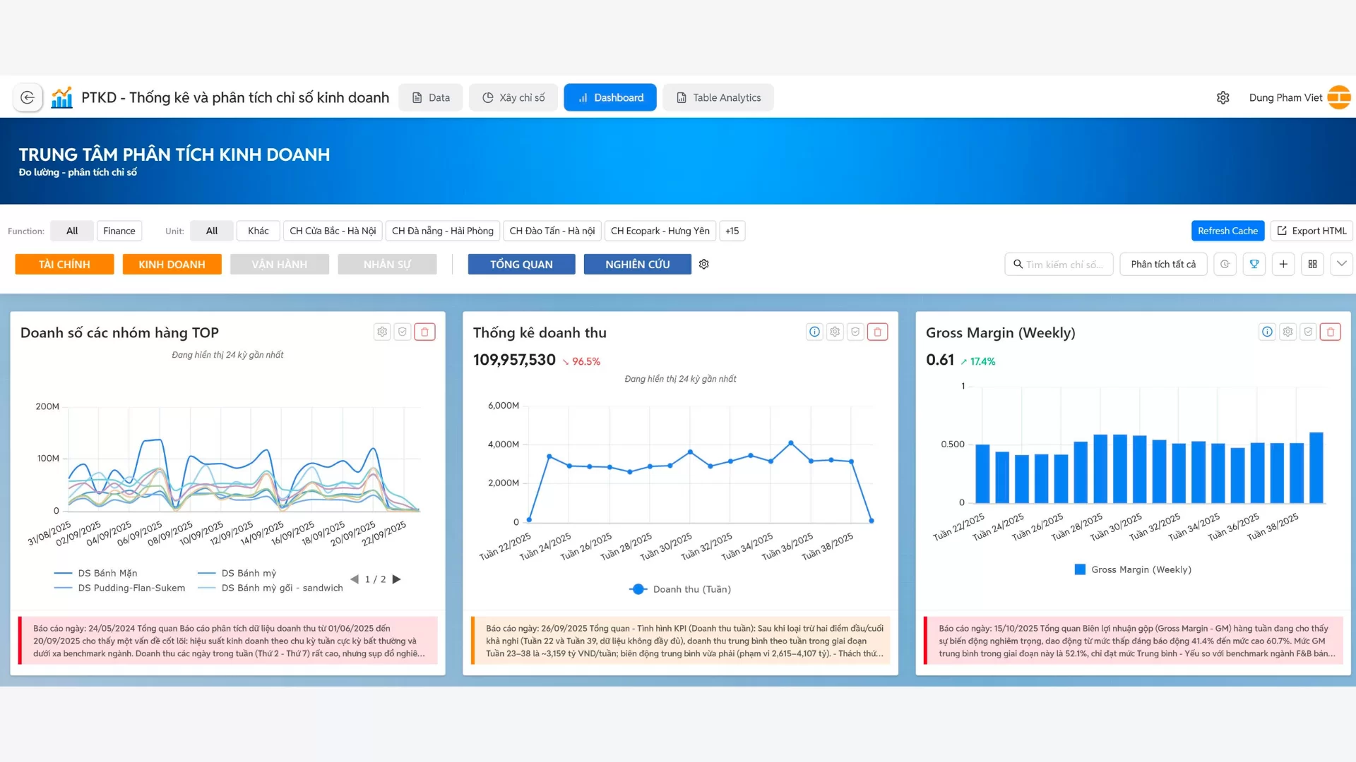
Dashboard không chỉ đơn thuần là một giao diện hiển thị chỉ số, mà là “bản đồ kinh doanh trực quan” giúp nhà quản trị theo dõi sức khỏe doanh nghiệp theo thời gian thực.
Trực quan hóa chỉ số: Các số liệu được thể hiện dưới nhiều dạng biểu đồ cơ bản (Line, Pie, Bar, Column…) nhằm giúp nhà quản trị nắm bắt xu hướng và sự biến động ngay lập tức. Ví dụ: biểu đồ đường cho thấy xu hướng doanh thu theo tuần, biểu đồ tròn cho thấy cơ cấu chi phí vận hành, biểu đồ cột so sánh hiệu suất các kênh bán hàng.
Phân tích nhanh bằng AI: BCanvas không dừng lại ở việc hiển thị số liệu, mà còn có cụm AI tích hợp giúp “đọc hiểu chỉ số”. Chẳng hạn, nếu tỷ lệ chuyển đổi bán hàng giảm 8% so với tháng trước, hệ thống không chỉ hiển thị con số mà còn phân tích nguyên nhân khả dĩ (giảm lưu lượng từ kênh quảng cáo, tăng tỷ lệ hủy đơn, hoặc chất lượng lead kém).
Khuyến nghị hành động: Điểm khác biệt của Dashboard thông minh là AI đưa ra gợi ý giải pháp quản trị. Ví dụ: khi chi phí marketing vượt ngưỡng 20% doanh thu, Dashboard có thể gợi ý “tái phân bổ ngân sách về kênh có hiệu suất CAC thấp hơn” hoặc “điều chỉnh chiến dịch theo nhóm khách hàng có CLV cao hơn”.
Theo dõi đa tầng (Drill-down): Nhà quản trị có thể đi sâu từ một chỉ số tổng quan vào các lớp dữ liệu chi tiết. Ví dụ: từ KPI “Doanh thu giảm 10%”, có thể drill-down để xem kênh nào giảm mạnh, mặt hàng nào tồn kho cao, hay khu vực nào đang kém hiệu quả.



Ngoài ra, doanh nghiệp còn có thể nâng cao lợi thế cạnh tranh, đặc biệt khi khả năng phản ứng nhanh và nhạy bén trước thay đổi về nhu cầu, hành vi tiêu dùng hay chi phí đầu vào trở thành yếu tố sống còn. Các dashboard và báo cáo phân tích tự động còn giúp doanh nghiệp đo lường chính xác hiệu quả tăng trưởng. Từ đó, doanh nghiệp có thể tối ưu chi phí tăng trưởng để đầu tư đúng hướng và duy trì đà tăng trưởng.
Công cụ phân tích kinh doanh là giải pháp thông minh được phát triển dựa trên hơn 10 năm kinh nghiệm tư vấn và đồng hành cùng 575+ doanh nghiệp. Chúng tôi hiểu rõ thách thức trong việc biến dữ liệu thành lợi nhuận, và chính kinh nghiệm thực tiễn đó là nền tảng để mang đến giải pháp phù hợp nhất cho từng tổ chức.
Làm chủ dữ liệu mà không cần đội ngũ IT: Với mô hình triển khai BOT (Build – Operate – Transfer), doanh nghiệp có thể bắt đầu ngay cả khi dữ liệu chưa hoàn hảo, chưa có đội ngũ IT chuyên trách. Hệ thống sẽ được xây dựng – vận hành – rồi bàn giao để doanh nghiệp toàn quyền làm chủ, với dữ liệu luôn tin cậy và sẵn sàng cho phân tích.
Giải pháp tùy chỉnh theo mục tiêu riêng: BCanvas không áp đặt một “khuôn mẫu chung”, mà được tùy chỉnh dựa trên quy mô, ngành nghề và mục tiêu cụ thể của từng tổ chức. Điều này giúp doanh nghiệp có được báo cáo, chỉ số và phân tích thực sự “ăn khớp” với hoạt động kinh doanh của mình.
Đồng hành dài hạn: Không dừng lại ở cài đặt hệ thống, đội ngũ TacaSoft cam kết đồng hành lâu dài – từ tinh chỉnh giải pháp, mở rộng phạm vi ứng dụng, cho đến huấn luyện đội ngũ nội bộ. Mục tiêu cuối cùng là biến BCanvas thành năng lực phân tích cốt lõi của doanh nghiệp, chứ không chỉ là phần mềm.
Phân tích kinh doanh là một mảnh ghép quan trọng trong bức tranh quản trị mà phần mềm BCanvas mang lại cho doanh nghiệp. Với 4 module được thiết kế để bổ trợ lẫn nhau, BCanvas không chỉ giúp bạn quản trị dữ liệu, mà còn mở rộng khả năng phân tích – dự báo kinh doanh và điều hành tổng thể.
📩 Liên hệ ngay với chúng tôi để nhận tư vấn chi tiết về giải pháp tổng thể phần mềm BCanvas xử lý và phân tích dữ liệu kinh doanh tích hợp AI phù hợp nhất cho doanh nghiệp bạn.
Phần mềm Bcanvas xử lý và phân tích dữ liệu kinh doanh tích hợp AI
Hãy để chúng tôi giúp doanh nghiệp của bạn khai thác tối đa giá trị từ dữ liệu! Liên hệ ngay để nhận tư vấn chi tiết về giải pháp Data Warehouse phù hợp nhất cho doanh nghiệp của bạn.
AI BCanvas tích hợp lõi mô hình của 3 nền tảng dịch vụ AI lớn hàng đầu thế giới: OpenAI (ChatGPT),
Anthropic (CLaude) và Google (Gemini). Sử dụng kết nối API tiêu chuẩn để khai thác năng lực AI. Đây
là cơ chế tiêu chuẩn, phổ biến trên thế giới để ứng dụng AI.
Điểm khác biệt:
AI trên BCanvas tùy biến, tinh chỉnh sâu và chuyên biệt hóa, có kết nối với dữ liệu, bối cảnh thông
tin, từ đó đạt hiệu quả cao trong xử lý tác vụ cho doanh nghiệp. Mỗi tác vụ AI trên BCanvas, tùy
đặc điểm, sẽ sử dụng mô hình và cơ chế tinh chỉnh phù hợp, tối ưu được hiệu năng, chi phí.
Luôn cập nhập các mô hình mới nhất, mạnh nhất.
Hệ thống tích hợp sẵn công cụ đấu nối cho phép thiết lập tới 100+ các ứng dụng khác
nhau (nhưng vẫn cần cấu hình chi tiết bởi DEV). Nguyên tắc:
TacaSoft,

