
Cách làm dashboard trong Google Sheet là một trong những giải pháp nhanh, gọn và tiết kiệm nhất để doanh nghiệp biến dữ liệu vận hành thành báo cáo trực quan có giá trị quản trị thực tế. Chỉ với công cụ quen thuộc là Google Sheets, người dùng có thể tự thiết kế Dashboard để theo dõi doanh thu, hiệu suất nhân viên, chi phí hay tiến độ dự án.
Điểm mạnh của cách làm Dashboard trong Google Sheet là sự linh hoạt: doanh nghiệp nhỏ hay vừa đều có thể tùy chỉnh theo nhu cầu riêng mà không cần đầu tư vào hệ thống BI phức tạp. Các mẫu báo cáo dashboard cũng có thể được tạo sẵn cho từng mục đích – từ báo cáo bán hàng, tài chính đến nhân sự – giúp tiết kiệm thời gian và tạo sự thống nhất trong cách theo dõi hiệu quả hoạt động.
Trước khi bắt đầu thiết kế cách làm dashboard trong Google Sheet, điều quan trọng nhất là chuẩn bị dữ liệu đầu vào thật rõ ràng, sạch và có cấu trúc. Đây là nền tảng giúp hệ thống biểu đồ và công thức trong dashboard hoạt động chính xác.
Trước hết, hãy xác định bạn sẽ lấy dữ liệu từ đâu:
IMPORTRANGE.Nếu bạn cần thu thập dữ liệu tự động, đặc biệt là phản hồi hoặc kết quả từ nhiều người, Google Forms là công cụ lý tưởng. Cách thực hiện:
Drive > New > More > Google FormsVí dụ thực tiễn: Giả sử bạn muốn tạo dashboard thể hiện kết quả khảo sát “Màu yêu thích của khách hàng”. Hãy tạo một câu hỏi trắc nghiệm trong Google Form: “Bạn thích màu nào hơn?” với các tùy chọn: Đỏ – Xanh lam – Xanh lục.
Sau khi người dùng gửi phản hồi, dữ liệu sẽ tự động lưu vào một Google Sheet được liên kết với biểu mẫu. Đây chính là nguồn dữ liệu thô (raw data) bạn sẽ dùng để thiết kế dashboard ở các bước tiếp theo.


Khi đã có dữ liệu, hãy xác định rõ vùng dữ liệu bạn sẽ dùng cho báo cáo — chẳng hạn: cột ngày, nhóm khách hàng, doanh thu, chi phí, hoặc kết quả khảo sát. Sau đó:
Bước chuẩn bị dữ liệu này sẽ giúp bạn tiết kiệm rất nhiều thời gian khi bước sang giai đoạn thiết kế dashboard, vì mọi chỉ số và biểu đồ sẽ được tự động cập nhật chính xác, trực quan và dễ theo dõi.
Xem thêm:
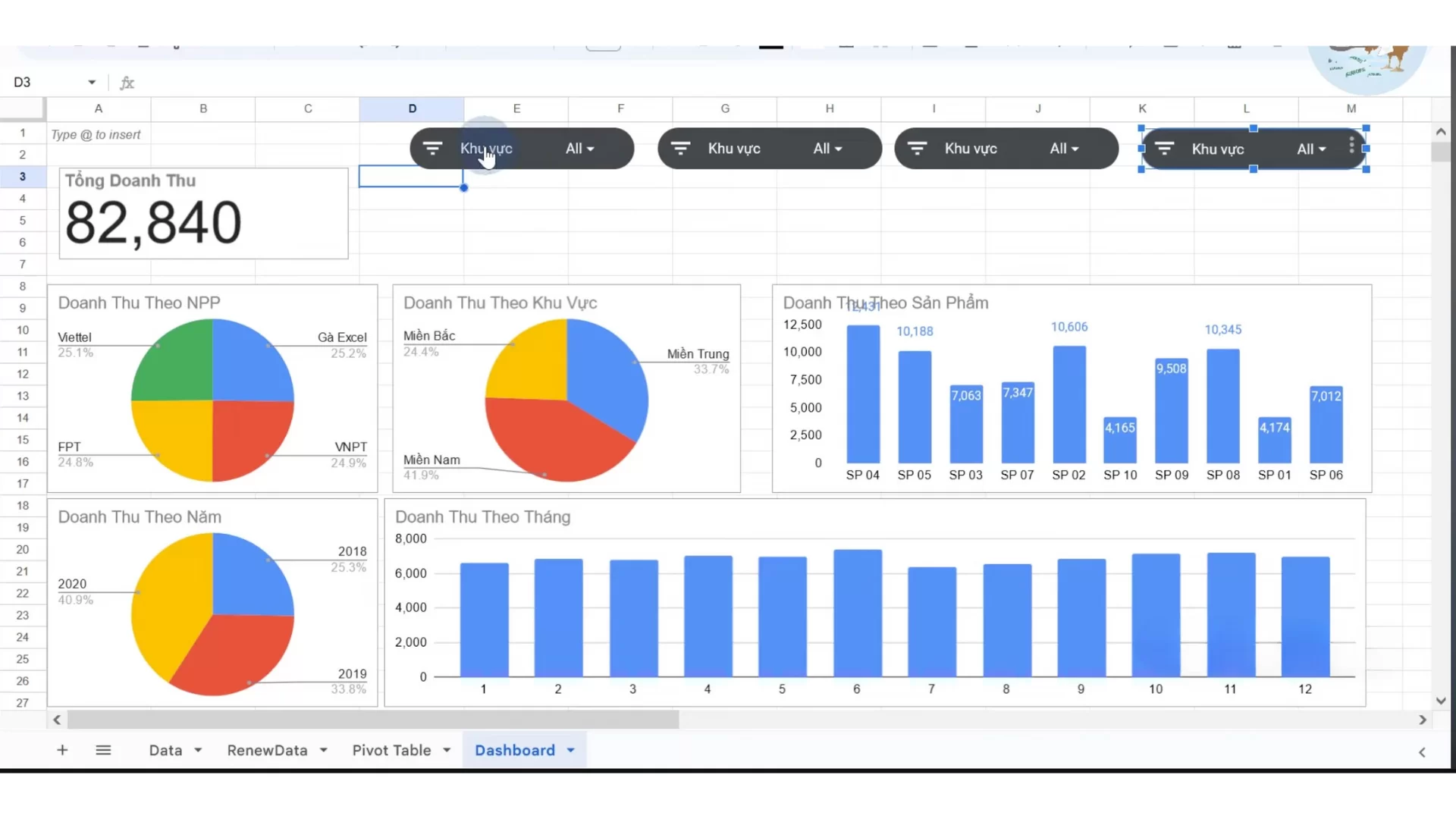
Sau khi đã chuẩn bị dữ liệu rõ ràng và có cấu trúc, bước tiếp theo trong quy trình thiết kế dashboard trong Google Sheets là trực quan hóa dữ liệu bằng biểu đồ.

Một dashboard hiệu quả không cần quá nhiều biểu đồ, mà cần những biểu đồ đúng, phản ánh các khía cạnh cốt lõi trong vận hành doanh nghiệp:

Tại Trình chỉnh sửa biểu đồ (Chart Editor), bạn có thể thay đổi loại biểu đồ, màu sắc, nhãn, trục hay định dạng dữ liệu. Tuy nhiên, giá trị thật sự nằm ở việc tùy chỉnh biểu đồ theo mục tiêu phân tích và văn hóa dữ liệu của doanh nghiệp:
Về màu sắc: Hãy thống nhất bảng màu theo chuẩn nhận diện thương hiệu – ví dụ, doanh thu thể hiện bằng gam xanh (tăng trưởng), chi phí bằng gam đỏ (cảnh báo). Điều này giúp đội ngũ nhìn dữ liệu và “hiểu ngay thông điệp” mà không cần đọc kỹ từng con số.
Về loại biểu đồ: Doanh nghiệp cần đặt câu hỏi “mình đang muốn nhìn thấy điều gì?” trước khi chọn biểu đồ. Nếu muốn thấy xu hướng – chọn biểu đồ đường; nếu muốn so sánh cơ cấu – chọn biểu đồ tròn hoặc stacked bar.
Về cấu trúc trình bày: Biểu đồ nên được sắp xếp theo hành trình ra quyết định – từ tổng quan đến chi tiết, từ kết quả đến nguyên nhân. Một dashboard tốt không khiến người xem “ngập trong số liệu”, mà giúp họ đọc được câu chuyện kinh doanh chỉ trong vài phút.

Khi số lượng biểu đồ ngày càng nhiều, việc sắp xếp và trình bày hợp lý trở nên quan trọng không kém so với việc phân tích. Một dashboard hiệu quả không chỉ đẹp mà còn phải được tổ chức như một “bản đồ dữ liệu” – nơi mọi thông tin đều có vị trí và mục đích rõ ràng.
Trong Google Sheets, bạn có thể ấn vào nút ba chấm trên biểu đồ và chọn “Di chuyển tới trang tính riêng (Move to own sheet)”. Khi đó, mỗi biểu đồ sẽ được hiển thị ở một sheet độc lập, giúp:
Tăng khả năng tập trung vào từng khía cạnh dữ liệu: Ví dụ, một sheet riêng cho doanh thu, một sheet cho chi phí hoặc KPI nhân sự.
Dễ dàng chia sẻ và trình bày: Ban lãnh đạo có thể xem nhanh báo cáo theo từng chủ đề mà không phải cuộn qua hàng loạt biểu đồ.
Tạo cấu trúc phân cấp cho dashboard: Phân tách giữa phần “data source” (dữ liệu gốc), “summary” (tổng hợp) và “visual” (biểu đồ trình bày), giúp việc bảo trì và cập nhật sau này nhẹ nhàng hơn.

Sau khi đã hoàn thiện thiết kế, bước cuối cùng – và cũng là quan trọng nhất – chính là chia sẻ dashboard. Trong Google Sheets, bạn có thể vào Tệp → Chia sẻ → Chia sẻ với người khác hoặc chọn Xuất bản lên web để hiển thị dashboard cho toàn bộ đội ngũ hoặc từng nhóm cụ thể.
Tuy nhiên, giá trị thật sự của bước này không nằm ở thao tác kỹ thuật, mà ở tư duy “dân chủ hóa dữ liệu” trong doanh nghiệp. Một dashboard hiệu quả không chỉ dành cho cấp lãnh đạo, mà nên được chia sẻ đến những người trực tiếp thực thi, giúp họ nhìn thấy kết quả công việc và định hướng hành động theo dữ liệu.
Khi được chia sẻ đúng cách, dashboard trong Google Sheets có thể:
Tăng tính minh bạch trong vận hành: Mọi bộ phận đều theo dõi cùng một nguồn dữ liệu, tránh tình trạng “mỗi nơi một báo cáo”.
Thúc đẩy văn hóa ra quyết định dựa trên dữ liệu: Các nhóm không còn làm việc theo cảm tính, mà dựa vào con số thực tế được cập nhật liên tục.
Rút ngắn khoảng cách giữa phân tích và hành động: Ban lãnh đạo nắm tổng quan, nhân viên thấy rõ mục tiêu và hiệu suất của mình.
Với khả năng chia sẻ linh hoạt, cập nhật theo thời gian thực, Google Sheets giúp doanh nghiệp biến dashboard từ một tệp báo cáo tĩnh thành công cụ quản trị sống động – nơi mọi người cùng nhìn về một bức tranh chung, cùng ra quyết định dựa trên sự thật của dữ liệu.

Dashboard quản lý tồn kho

Dashboard Doanh thu

Dashboard Hiệu suất chiến dịch
Khi áp dụng cách làm dashboard trong Google Sheet, nhiều người gặp phải các vấn đề tưởng chừng đơn giản nhưng lại ảnh hưởng lớn đến hiệu quả báo cáo. Những lỗi này không chỉ khiến dữ liệu hiển thị sai mà còn làm dashboard trở nên lộn xộn, khó duy trì và gây nhầm lẫn cho người sử dụng.
Dưới đây là phân tích chi tiết từng lỗi phổ biến và cách khắc phục thực tế:
Dữ liệu không cập nhật tự động:
Một trong những lỗi phổ biến nhất khi dùng cách làm dashboard trong Google Sheet là dashboard không phản ánh dữ liệu mới. Nguyên nhân thường là do các bảng nguồn chưa được làm mới, công thức liên kết sai hoặc dữ liệu nhập thủ công. Để khắc phục, cần kiểm tra lại tất cả công thức liên kết như IMPORTRANGE, QUERY, VLOOKUP, FILTER và đảm bảo các bảng nguồn được làm mới định kỳ.
Biểu đồ hiển thị sai hoặc không chính xác:
Lỗi này thường xuất phát từ việc chọn phạm vi dữ liệu chưa đầy đủ hoặc chọn loại biểu đồ không phù hợp với dữ liệu. Ví dụ, sử dụng biểu đồ cột cho tỷ lệ phần trăm nhỏ có thể khiến thông tin khó nhìn, hoặc dùng biểu đồ tròn cho dữ liệu có nhiều hạng mục sẽ rối mắt.
Dashboard lộn xộn, khó theo dõi:
Khi đưa quá nhiều bảng và biểu đồ vào cùng một trang tính mà không nhóm theo mục tiêu, dashboard sẽ mất tính trực quan. Cách khắc phục là chia dashboard thành các nhóm rõ ràng theo chức năng: tài chính, bán hàng, vận hành, nhân sự… Hoặc tạo nhiều sheet con cho từng nhóm chỉ số. Đồng thời, sử dụng màu sắc và định dạng đồng nhất, tối đa 3–4 màu chủ đạo,…
Lỗi công thức phổ biến (#REF, #N/A, #DIV/0!):
Đây là lỗi thường gặp khi tham chiếu vùng dữ liệu bị trống, bị xóa hoặc công thức phức tạp chưa được kiểm tra kỹ. Để khắc phục, nên sử dụng các hàm kiểm tra lỗi để xử lý các giá trị thiếu, kiểm tra kỹ từng công thức. Khi dữ liệu nguồn thay đổi, cần cập nhật công thức liên quan để tránh lỗi lan truyền trên dashboard.
Khó duy trì khi dữ liệu tăng lên:
Dashboard được thiết kế cho tập dữ liệu nhỏ sẽ gặp khó khăn khi lượng dữ liệu tăng lên, dẫn đến chậm, treo hoặc sai số. Nếu dữ liệu quá lớn, có thể cân nhắc kết hợp Google Sheet với các công cụ BI hoặc BigQuery để xử lý hiệu quả hơn.
>> Nhiều vấn đề gặp phải khi thực hiện cách làm dashboard trong Google Sheet xuất phát từ việc còn tồn đọng khá nhiều thao tác thủ công. Điều này đòi hỏi người làm báo cáo phải cẩn thận, kiểm soát kỹ từng bước và có am hiểu tốt về công thức cũng như cơ chế liên kết dữ liệu. Việc khắc phục những lỗi này không chỉ giúp dashboard chính xác hơn mà còn nâng cao hiệu quả quản trị và ra quyết định.
Trong bối cảnh doanh nghiệp ngày càng phụ thuộc vào dữ liệu, việc lựa chọn và thiết kế báo cáo Dashboard phù hợp không chỉ là vấn đề trình bày mà còn quyết định tốc độ phản ứng của cả tổ chức. Một mẫu Dashboard hiệu quả phải thể hiện được đúng những gì nhà quản trị cần nhìn — xu hướng, biến động, rủi ro và cơ hội — ở thời điểm thực tế, chứ không phải sau khi dữ liệu đã trở nên lỗi thời.
Phần mềm BCanvas được phát triển nhằm giải quyết chính “điểm nghẽn” đó: biến các mẫu báo cáo Dashboard vốn tĩnh và thủ công thành hệ thống báo cáo động, cập nhật dữ liệu liên tục – từng giờ, thậm chí từng phút. Dashboard tự động của BCanvas cho phép nhà quản trị nhìn thấy toàn cảnh doanh nghiệp chỉ trong vài phút: từ tiến độ KPI, hiệu suất bán hàng, cho đến chi phí vận hành của từng đơn vị.


Điểm đột phá nằm ở tính năng Data Rubik. Không chỉ dừng lại ở khả năng xử lý bảng tính như Excel, Data Rubik được tích hợp AI để audit dữ liệu một cách tự động: phát hiện và loại bỏ trùng lặp, sửa lỗi định dạng, chuẩn hoá đơn vị đo lường, thậm chí cảnh báo bất thường trong dữ liệu giao dịch. Nhờ vậy, doanh nghiệp có thể xây dựng được một nguồn dữ liệu sạch, thống nhất và tin cậy.

BCanvas còn có khả năng tạo mới hoặc ghi đè dữ liệu lên Google Sheet một cách tự động – tính năng hiện không khả dụng trong Power Query của Power BI, giúp đội ngũ kế toán hoặc nhân sự có thể dễ dàng cập nhật báo cáo mà không cần thao tác thủ công.
Một điểm mạnh khác là chế độ Auto Run: khi dữ liệu nguồn thay đổi (ví dụ file Excel hoặc Google Sheet được cập nhật), hệ thống sẽ tự động đồng bộ và làm mới dữ liệu trên dashboard. Nhờ đó, người dùng luôn theo dõi được số liệu mới nhất mà không cần can thiệp kỹ thuật.
Ngoài ra, khả năng kết nối và hợp nhất dữ liệu của BCanvas được tối ưu để đồng bộ tức thì với các phần mềm phổ biến tại Việt Nam như phần mềm kế toán, hệ thống POS, Excel, Google Sheets hay dữ liệu marketing từ mạng xã hội.
Dữ liệu sau khi được xử lý – làm sạch – chuẩn hoá (từ nhiều nguồn, loại bỏ trùng lặp, sai định dạng và tự động đối chiếu) tại Data Rubik, Công cụ Phân tích kinh doanh sẽ nhặt các chỉ số cụ thể từ KPI Map để chuyển dữ liệu thành hệ thống KPI động, phản ánh trung thực sức khoẻ của doanh nghiệp qua từng cấp độ phân tích: chiến lược – vận hành – bộ phận.
Từ đó, ban lãnh đạo có thể:
Khác với các công cụ quốc tế như Power BI hay Qlik, BCanvas được thiết kế đặc thù cho doanh nghiệp Việt, hỗ trợ tiếng Việt hoàn chỉnh và tương thích với môi trường dữ liệu trong nước. Ngoài ra, yếu tố chi phí cũng tạo nên sự khác biệt rõ rệt: so với các phần mềm quốc tế, BCanvas có chi phí giấy phép thấp hơn đáng kể, đặc biệt khi số lượng người dùng tăng lên, giúp doanh nghiệp dễ dàng triển khai rộng rãi.
BCanvas giúp doanh nghiệp rút ngắn thời gian lập báo cáo từ nhiều ngày xuống chỉ còn vài phút. Điều này không chỉ tiết kiệm nguồn lực mà còn tạo ra lợi thế rõ rệt: ban lãnh đạo có thể tiếp cận dữ liệu kịp thời, đưa ra quyết định nhanh hơn đối thủ. Nhờ tốc độ triển khai và hiệu quả tức thì, doanh nghiệp có thể nhìn thấy lợi tức đầu tư (ROI) rõ rệt chỉ sau hai tuần sử dụng – một con số hiếm có với các giải pháp quản trị dữ liệu
Không chỉ dừng lại ở việc tổng hợp số liệu, BCanvas ứng dụng AI và Machine Learning để “đọc” và “hiểu” dữ liệu ở nhiều khía cạnh: từ lịch sử bán hàng, hiệu quả chiến dịch marketing, chu kỳ ra mắt sản phẩm mới, đến hành vi và chiến lược của đối thủ cạnh tranh.

Điểm mạnh của BCanvas nằm ở chỗ: dự báo không chỉ dừng lại ở mức “con số”, mà còn chuyển hóa thành giải pháp vận hành cụ thể. Các mô hình AI được huấn luyện để đưa ra khuyến nghị chi tiết cho từng kịch bản:
Hoạch định nhân sự trực tiếp: dự đoán nhu cầu lao động theo mùa, theo địa điểm hoặc theo biến động thị trường, giúp tối ưu hóa chi phí nhân công.
Tối ưu dòng tiền: dự báo luồng tiền vào – ra, từ đó cảnh báo các nguy cơ thiếu hụt thanh khoản hoặc đề xuất chiến lược phân bổ nguồn vốn hợp lý.
Kiểm soát tồn kho: ước tính nhu cầu sản phẩm dựa trên lịch sử và xu hướng tiêu dùng, hạn chế tồn kho dư thừa hay thiếu hụt nguyên liệu.
Điều chỉnh chính sách giá: phân tích dữ liệu cạnh tranh, hành vi khách hàng và sức mua để gợi ý mức giá tối ưu, tăng biên lợi nhuận mà không làm giảm nhu cầu.
Phần mềm BCanvas xử lý và phân tích dữ liệu kinh doanh tích hợp AI
TacaSoft,

