
Báo cáo KPI cung cấp phân tích và đo lường chính xác các chỉ số KPI trong kinh doanh, giúp doanh nghiệp xây dựng KPI chính xác theo dõi mục tiêu, nhận diện điểm mạnh và phát hiện sớm xu hướng trong hoạt động kinh doanh, giúp chuyển hóa dữ liệu rời rạc thành các chỉ số đánh giá hiệu quả kinh doanh có ý nghĩa – phản ánh đúng hiệu suất, năng suất và giá trị tạo ra ở từng bộ phận.
Không phải ai trong doanh nghiệp cũng hiểu rõ KPI là gì hoặc tại sao nó lại quan trọng. Tuy nhiên, khi được hướng dẫn và nhìn thấy mối liên hệ giữa các báo cáo KPI với kết quả kinh doanh thực tế, họ sẽ nhận ra rằng đây là ngôn ngữ chung của hiệu quả. Và khi doanh nghiệp hiểu rõ cách KPI vận hành, cách đo lường và cải thiện nó, việc ra quyết định trở nên ít cảm tính hơn – và chiến lược hơn.

Báo cáo điều hành là công cụ giúp ban lãnh đạo giám sát và định hướng chiến lược dài hạn của công ty dựa trên những yếu tố thành công quan trọng. Thay vì đi sâu vào chi tiết vận hành hằng ngày, báo cáo này tập trung vào các chỉ số chiến lược được tổng hợp, phân tích và dự báo để hỗ trợ ra quyết định cấp cao.
Một báo cáo điều hành hiệu quả thường bao gồm:
KPI cấp cao: Những chỉ số phản ánh trực tiếp hiệu suất tổng thể của doanh nghiệp, như tăng trưởng doanh thu, lợi nhuận ròng, tỷ suất hoàn vốn (ROI), hoặc tỷ lệ hài lòng khách hàng.
Dự đoán (Forecast): Không chỉ nhìn vào dữ liệu quá khứ, báo cáo điều hành còn cung cấp dự báo về hiệu suất tương lai dựa trên xu hướng hiện tại và mô hình phân tích dữ liệu.
Xu hướng theo thời gian (Trends Over Time): Việc so sánh dữ liệu theo chu kỳ — tháng, quý hoặc năm — giúp phát hiện những chuyển biến tích cực hoặc dấu hiệu suy giảm.

Báo cáo phân tích là công cụ giúp doanh nghiệp hiểu sâu hơn về dữ liệu vận hành và hiệu quả kinh doanh, từ đó hỗ trợ ra quyết định dựa trên bằng chứng thay vì cảm tính. Khác với báo cáo điều hành tập trung vào chiến lược dài hạn, báo cáo phân tích đi sâu vào hiệu suất chi tiết, xu hướng và mối tương quan giữa các yếu tố trong hoạt động kinh doanh.
Một báo cáo bảng điều khiển phân tích thường bao gồm:

Báo cáo chiến thuật đóng vai trò như bản đồ điều hướng ngắn hạn giúp doanh nghiệp theo dõi tiến độ thực hiện mục tiêu và kịp thời điều chỉnh khi cần. Nếu báo cáo điều hành tập trung vào tầm nhìn dài hạn, thì báo cáo chiến thuật lại chú trọng đến các bước đi cụ thể để biến chiến lược thành kết quả thực tế.
Một báo cáo chiến thuật hiệu quả không chỉ dừng lại ở việc “ghi nhận kết quả”, mà còn giúp đội ngũ biết phải làm gì tiếp theo, khi nào cần hành động và tại sao điều đó quan trọng. Nó là cầu nối quan trọng giữa kế hoạch chiến lược và vận hành hàng ngày, đảm bảo mọi nỗ lực trong doanh nghiệp đều hướng về cùng một mục tiêu tăng trưởng.

Báo cáo dịch vụ tài chính là công cụ giúp doanh nghiệp theo dõi và đánh giá hiệu quả hoạt động tài chính dựa trên các chỉ số KPI cốt lõi. Mục tiêu của loại báo cáo này là thúc đẩy tăng trưởng doanh thu, tối ưu chi phí và nâng cao hiệu quả sử dụng vốn. Một báo cáo dịch vụ tài chính hiệu quả thường bao gồm:
Chỉ số sử dụng (Utilization): Đánh giá mức độ sử dụng tài sản, nguồn vốn hoặc dịch vụ trong doanh nghiệp, giúp phát hiện các khu vực đang bị lãng phí hoặc chưa khai thác hết tiềm năng.
Lợi nhuận trên tài sản (ROA – Return on Assets): Đo lường hiệu quả sử dụng tài sản để tạo ra lợi nhuận, phản ánh khả năng quản lý và vận hành của doanh nghiệp.
Lợi nhuận trên vốn chủ sở hữu (ROE – Return on Equity): Đánh giá mức độ sinh lời từ phần vốn của chủ sở hữu, là chỉ số then chốt để các nhà đầu tư và cổ đông theo dõi hiệu suất tài chính.
Bên cạnh đó, báo cáo này có thể kết hợp thêm các chỉ số như biên lợi nhuận ròng, tỷ lệ chi phí hoạt động, hoặc dòng tiền tự do để cung cấp cái nhìn toàn diện hơn về sức khỏe tài chính.

Báo cáo bán lẻ là công cụ phân tích chuyên sâu giúp doanh nghiệp bán lẻ hiểu rõ hiệu quả hoạt động của từng kênh bán hàng, hành vi người tiêu dùng và hiệu suất nhân viên. Mục tiêu chính của loại báo cáo này là tối đa hóa lợi nhuận, tối ưu chi phí vận hành và nâng cao trải nghiệm khách hàng.
Một báo cáo bán lẻ hiệu quả thường tập trung vào các chỉ số KPI trong kinh doanh sau:
Theo kênh bán hàng (Sales by Channel): So sánh doanh số giữa các kênh bán hàng như cửa hàng trực tiếp, website, sàn thương mại điện tử, hay mạng xã hội để xác định kênh mang lại hiệu quả cao nhất.
Tỷ lệ trả hàng theo % doanh số (Return Rate as % of Sales): Đo lường tỷ lệ hàng hoàn trả, giúp doanh nghiệp nhận diện các vấn đề về chất lượng sản phẩm, quy trình bán hàng hoặc kỳ vọng khách hàng.
Số lượng giao dịch theo tháng (Transactions per Month): Theo dõi tần suất giao dịch để đánh giá xu hướng tiêu dùng, mùa vụ, hoặc tác động của các chương trình khuyến mãi.
Ngoài ra, các doanh nghiệp bán lẻ hiện đại còn tích hợp thêm các chỉ số như giá trị đơn hàng trung bình (AOV), tỷ lệ khách quay lại (Repeat Purchase Rate) hoặc hiệu suất nhân viên bán hàng để có cái nhìn toàn diện hơn về hoạt động vận hành và hiệu quả thị trường.

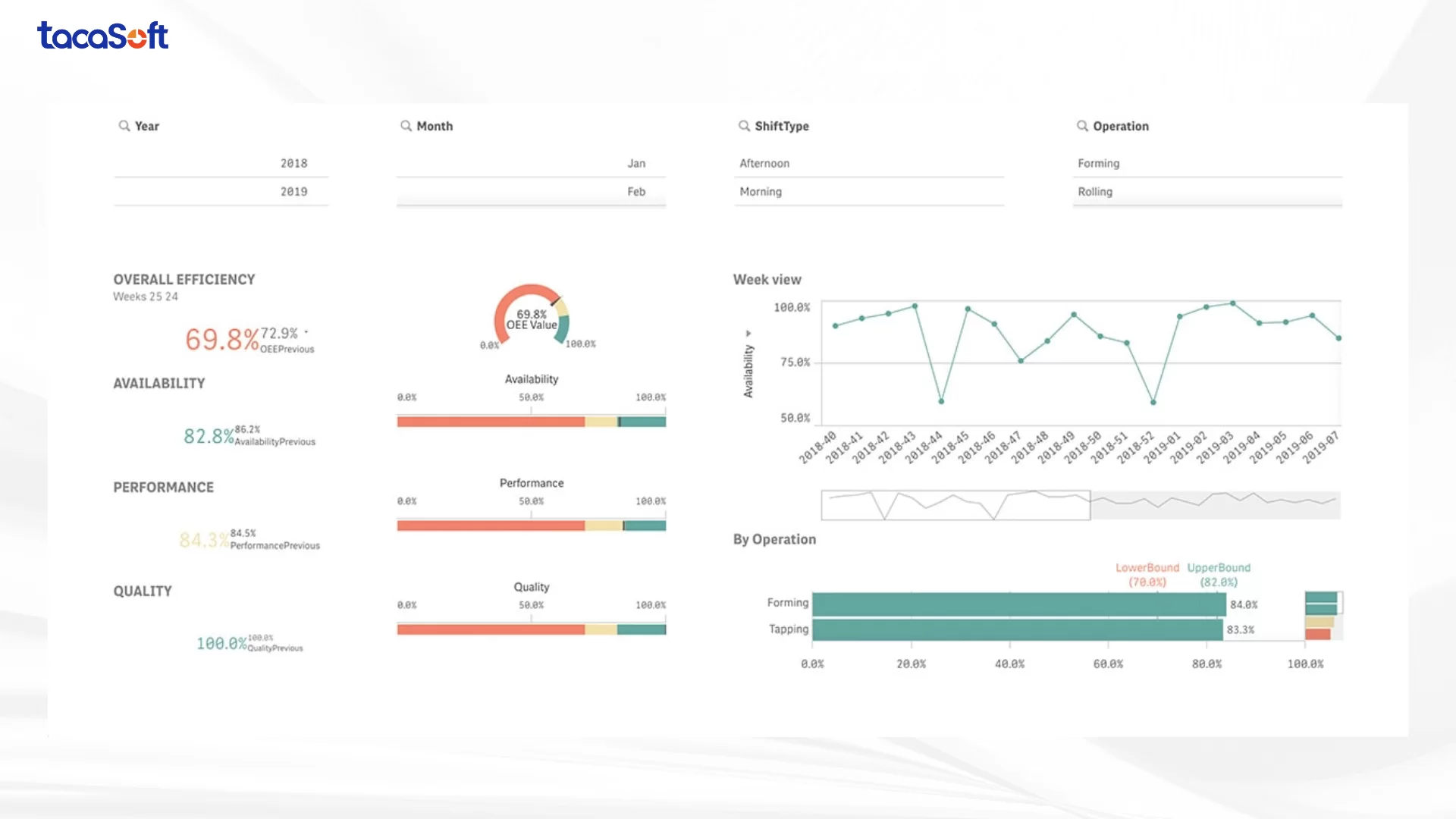
Báo cáo sản xuất giúp doanh nghiệp theo dõi hiệu quả vận hành, kiểm soát chi phí và tối ưu hoá quy trình trong toàn bộ chuỗi cung ứng. Đây là loại báo cáo cung cấp cái nhìn tổng thể về năng suất, chất lượng và khả năng sử dụng nguồn lực, giúp nhà quản lý giảm thiểu lãng phí, cải thiện năng suất và tối đa hóa lợi nhuận.
Các chỉ số KPI trong sản xuất thường bao gồm:
Hiệu quả dây chuyền sản xuất (Production Efficiency): Đo lường tỷ lệ giữa sản lượng thực tế và công suất tối đa của nhà máy, phản ánh mức độ khai thác thiết bị và nhân lực.
Hiệu suất chuỗi cung ứng (Supply Chain Performance): Theo dõi khả năng đáp ứng đơn hàng, thời gian giao nguyên vật liệu và độ ổn định của nguồn cung để đảm bảo sản xuất liên tục.
Chi phí sản xuất đơn vị (Unit Production Cost): Đánh giá chi phí trung bình cho mỗi đơn vị sản phẩm, giúp phát hiện các yếu tố làm tăng giá thành.
Tỷ lệ sản phẩm lỗi (Defect Rate): Phản ánh chất lượng sản phẩm và hiệu quả của quy trình kiểm soát chất lượng.

Báo cáo tài chính là công cụ trung tâm trong hệ thống quản trị, giúp doanh nghiệp theo dõi các chỉ tiêu đánh giá hiệu quả sử dụng vốn, kiểm soát chi phí và đảm bảo tính minh bạch tài chính. Ngoài ra, báo cáo tài chính còn giúp doanh nghiệp theo dõi dòng tiền, hiệu suất vốn đầu tư và lợi nhuận gộp — những yếu tố then chốt phản ánh khả năng sinh lời và sức chống chịu tài chính của doanh nghiệp.
Các chỉ số KPI tài chính thường được thể hiện trong báo cáo bao gồm:
Chi phí (Expenses): Theo dõi và phân tích các khoản chi theo từng bộ phận, dự án hoặc hạng mục nhằm tối ưu hóa cơ cấu chi tiêu.
Hợp đồng (Contracts): Giám sát tình trạng hợp đồng, tiến độ thanh toán và tỷ suất lợi nhuận theo từng đối tác.
Dữ liệu mua sắm (Procurement Data): Đánh giá hiệu quả mua hàng, khả năng thương lượng giá và quản lý nhà cung cấp.

Báo cáo tiếp thị giúp doanh nghiệp đánh giá hiệu quả của các chiến dịch marketing, xác định mức độ đóng góp của từng kênh vào mục tiêu kinh doanh và tối ưu chi phí đầu tư. Thông qua việc tổng hợp và phân tích dữ liệu, báo cáo này giúp đội ngũ marketing hiểu rõ điều gì đang hoạt động, điều gì chưa hiệu quả và tại sao.
Các chỉ số KPI tiếp thị thường được theo dõi bao gồm:
Chi phí cho mỗi khách hàng tiềm năng (Cost per Lead – CPL): Đo lường chi phí trung bình mà doanh nghiệp phải bỏ ra để thu hút một khách hàng tiềm năng mới. Đây là chỉ số quan trọng để đánh giá hiệu quả chi tiêu quảng cáo.
Tỷ lệ chuyển đổi khách hàng (Conversion Rate): Xác định tỷ lệ người dùng thực hiện hành động mong muốn (mua hàng, đăng ký, tải tài liệu…) trong tổng số người được tiếp cận.
Chỉ số ROI (Return on Investment): Đánh giá lợi tức đầu tư của từng chiến dịch hoặc kênh marketing, phản ánh trực tiếp hiệu quả tài chính mà hoạt động tiếp thị mang lại.

Báo cáo bán hàng giúp doanh nghiệp theo dõi, phân tích và dự báo hiệu suất bán hàng theo thời gian. Thông qua việc tổng hợp dữ liệu từ nhiều nguồn (CRM, hệ thống POS, ERP…), báo cáo này cho phép nhà quản lý nhận diện xu hướng, đánh giá năng lực đội ngũ và tối ưu chiến lược bán hàng một cách chính xác.
Các chỉ số KPI bán hàng thường được theo dõi gồm:
Xu hướng quy mô giao dịch (Deal Size Trend): Giúp doanh nghiệp hiểu rõ giá trị trung bình của các hợp đồng trong từng giai đoạn, từ đó xác định phân khúc khách hàng mang lại lợi nhuận cao nhất và ưu tiên nguồn lực phù hợp.
Tỷ lệ thắng (Win Rate): Đo lường tỷ lệ cơ hội bán hàng được chuyển đổi thành giao dịch thành công. Chỉ số này phản ánh hiệu quả của quy trình bán hàng, chất lượng chăm sóc khách hàng cũng như năng lực đàm phán của đội ngũ.
Một báo cáo KPI không chỉ đơn thuần là tập hợp các con số – mà là công cụ giúp nhà quản trị hiểu rõ hiệu suất, phát hiện vấn đề và định hướng hành động chiến lược. Dưới đây là quy trình xây dựng báo cáo KPI chuyên sâu, phù hợp với các mục tiêu kinh doanh và yêu cầu của từng khách hàng hoặc bộ phận.
Trước khi bắt đầu, cần xác định rõ mục đích của báo cáo KPI: đây là báo cáo chiến lược (hướng tới mục tiêu dài hạn) hay báo cáo vận hành (theo dõi tiến độ thực thi)?
KPI phải liên kết trực tiếp với mục tiêu chiến lược của doanh nghiệp và có thể đo lường được. Hãy bắt đầu từ các mục tiêu kinh doanh tổng thể, sau đó chuyển hóa chúng thành các chỉ số cụ thể. Ví dụ:
Một lưu ý quan trọng là phải thống nhất định nghĩa KPI giữa các bộ phận. Điều này giúp đảm bảo dữ liệu không bị sai lệch khi phân tích tổng hợp.
Báo cáo KPI hiệu quả không chỉ chính xác mà còn phải dễ hiểu và truyền đạt được câu chuyện dữ liệu.
Xem thêm:
Trước khi áp dụng chính thức, hãy tạo một phiên bản mẫu của báo cáo KPI. Sử dụng dữ liệu thử nghiệm hoặc dữ liệu quá khứ để minh họa.
Trong bối cảnh cạnh tranh ngày càng gay gắt, việc đo lường hiệu suất bằng hệ thống KPI chính xác và cập nhật theo thời gian thực là nền tảng để doanh nghiệp đưa ra quyết định nhanh và đúng hướng. Phần mềm BCanvas xử lý và phân tích dữ liệu kinh doanh tích hợp AI ra đời như một giải pháp toàn diện, giúp doanh nghiệp tự động hoá quy trình báo cáo, theo dõi KPI và tối ưu chiến lược bán hàng.
Sở hữu tính năng KPI Map được thiết kế chuyên biệt cho từng mô hình kinh doanh: bán lẻ, F&B, sản xuất hay dịch vụ, thay vì để nhà quản lý tự tìm ra mình nên đo lường gì, KPI Map trong phần mềm BCanvas giúp xác định sẵn các chỉ tiêu trọng yếu và mối quan hệ nhân – quả giữa chúng.


Dữ liệu sau khi được xử lý – làm sạch – chuẩn hoá (từ nhiều nguồn, loại bỏ trùng lặp, sai định dạng và tự động đối chiếu) tại Data Rubik, Công cụ Phân tích kinh doanh sẽ nhặt các chỉ số cụ thể từ KPI Map để chuyển dữ liệu thành hệ thống KPI động, phản ánh trung thực sức khoẻ của doanh nghiệp qua từng cấp độ phân tích: chiến lược – vận hành – bộ phận.
Thiết lập bộ KPI chiến lược: Doanh nghiệp có thể xây dựng bộ chỉ số gắn liền với mục tiêu dài hạn – ví dụ: tăng trưởng doanh thu, tối ưu biên lợi nhuận, hoặc nâng cao năng suất đội ngũ. Mỗi KPI được cập nhật tự động từ nguồn dữ liệu đã chuẩn hóa, đảm bảo tính nhất quán và độ tin cậy tuyệt đối.
Phân tích KPI đa chiều: Nhà quản trị có thể xem, so sánh và phân tích hiệu suất theo sản phẩm, khu vực, kênh bán hoặc nhóm khách hàng. Hệ thống AI tự động phát hiện các mối tương quan, gợi ý insight và cảnh báo bất thường – giúp người lãnh đạo không chỉ “biết chuyện gì đang xảy ra”, mà còn “hiểu vì sao nó xảy ra”.


Tất cả được trình bày trong dashboard trung tâm KPI, nơi mọi chỉ số then chốt – từ doanh thu, chi phí, lợi nhuận đến tỷ suất hiệu quả – được đồng bộ tự động. Thay vì tốn hàng giờ tổng hợp thủ công, nhà quản trị có thể nhìn thấy bức tranh hiệu suất toàn doanh nghiệp trong vài phút, theo dõi tiến độ đạt KPI, so sánh hiệu quả giữa các đơn vị kinh doanh và ra quyết định kịp thời để tối ưu biên lợi nhuận.
Khác với các công cụ quốc tế như Power BI hay Qlik, BCanvas được thiết kế đặc thù cho doanh nghiệp Việt, hỗ trợ tiếng Việt hoàn chỉnh và tương thích với môi trường dữ liệu trong nước. Ngoài ra, yếu tố chi phí cũng tạo nên sự khác biệt rõ rệt: so với các phần mềm quốc tế, BCanvas có chi phí giấy phép thấp hơn đáng kể, đặc biệt khi số lượng người dùng tăng lên, giúp doanh nghiệp dễ dàng triển khai rộng rãi.
BCanvas giúp doanh nghiệp rút ngắn thời gian lập báo cáo từ nhiều ngày xuống chỉ còn vài phút. Điều này không chỉ tiết kiệm nguồn lực mà còn tạo ra lợi thế rõ rệt: ban lãnh đạo có thể tiếp cận dữ liệu kịp thời, đưa ra quyết định nhanh hơn đối thủ. Nhờ tốc độ triển khai và hiệu quả tức thì, doanh nghiệp có thể nhìn thấy lợi tức đầu tư (ROI) rõ rệt chỉ sau hai tuần sử dụng – một con số hiếm có với các giải pháp quản trị dữ liệu
Không chỉ dừng lại ở việc tổng hợp số liệu, BCanvas ứng dụng AI và Machine Learning để “đọc” và “hiểu” dữ liệu ở nhiều khía cạnh: từ lịch sử bán hàng, hiệu quả chiến dịch marketing, chu kỳ ra mắt sản phẩm mới, đến hành vi và chiến lược của đối thủ cạnh tranh. Trên nền tảng đó, hệ thống đưa ra dự báo kinh doanh chính xác về doanh thu, đơn hàng, số lượng khách hàng – những chỉ số cốt lõi để định hướng tăng trưởng.
Điểm mạnh của BCanvas nằm ở chỗ: dự báo không chỉ dừng lại ở mức “con số”, mà còn chuyển hóa thành giải pháp vận hành cụ thể. Các mô hình AI được huấn luyện để đưa ra khuyến nghị chi tiết cho từng kịch bản:
Hoạch định nhân sự trực tiếp: dự đoán nhu cầu lao động theo mùa, theo địa điểm hoặc theo biến động thị trường, giúp tối ưu hóa chi phí nhân công.
Tối ưu dòng tiền: dự báo luồng tiền vào – ra, từ đó cảnh báo các nguy cơ thiếu hụt thanh khoản hoặc đề xuất chiến lược phân bổ nguồn vốn hợp lý.
Kiểm soát tồn kho: ước tính nhu cầu sản phẩm dựa trên lịch sử và xu hướng tiêu dùng, hạn chế tồn kho dư thừa hay thiếu hụt nguyên liệu.
Điều chỉnh chính sách giá: phân tích dữ liệu cạnh tranh, hành vi khách hàng và sức mua để gợi ý mức giá tối ưu, tăng biên lợi nhuận mà không làm giảm nhu cầu.


Tham khảo tại đây:
Phần mềm BCanvas xử lý và phân tích dữ liệu kinh doanh tích hợp AI
TacaSoft,

